Hong Kong Green Campus Project för grund- och gymnasieskolor
Hem / Projekt / Hong Kong Green Campus Project för grund- och gymnasieskolor

Hong Kong Green Campus Project för grund- och gymnasieskolor

Hong Kong Green Campus Project, initierat av en lokal myndighet, syftar till att förvandla över 500 grund- och gymnasieskolor i Hong Kong till miljövänliga campus. Med en total investering på över 100 miljoner RMB fokuserar projektet på energieffektiva renoveringar. Det handlar om att övervaka och hantera energiförbrukningen för olika belastningar inom skolor, såsom luftkonditionering och belysning i klassrum, samt kretsar i sovsalar och andra byggnader. Målet är att skapa hållbara och energieffektiva utbildningsmiljöer som minskar koldioxidutsläpp och lägre driftskostnader.

Hong Kong Green Campus Project för grund- och gymnasieskolor

Projektets plats: Hong Kong, Kina

Kontakta oss
  • Projektöversikt
  • Relaterade lösningar och produkter

    Lösningar:
    Produkter:
    Energieffektivitetshantering ADL400 AC trefas energimätare ADL3000-E AC multifunktions energimätare
    IoT energihanteringslösning
    AKH-0,66/K 5A strömtransformator AWT100 Smart Data Transmission Unit



    Custo m eh Smärta Poi nts

    Övervakning av energiförbrukning: Skolorna saknade effektiv övervakning och hantering av energianvändning, såsom luftkonditionering och belysning i klassrum, samt kretsar i sovsalar och andra byggnader.
    Höga energikostnader: Skolor stod inför höga energiförbrukningskostnader, utan något tydligt sätt att identifiera och kontrollera energislösande utrustning och beteenden.
    Brist på datadrivet beslutsfattande: Det var svårt att ta fram energiförbrukningsrapporter för att vägleda energibesparande beslut och åtgärder.


    Acrel lösning

    Acrel tillhandahåller en omfattande energihanteringslösning, inklusive både hårdvaru- och mjukvarukomponenter:
    Hårdvara:
    ADF400L flerkanals energimätare: Dessa mätare kan mäta upp till 12 trefas- eller 36 enfasmätningar med direktåtkomst eller 12 trefasmätningar genom strömtransformatorer. De är gynnade för sin höga noggrannhet, centraliserade installation, centraliserade hantering och höga installationsflexibilitet.
    AWT100 Smart Gateway: Dataöverföringsenhet, stöder 4G/WiFi/Ethernet/LoRa/LoRaWAN-kommunikation
    Programvara:
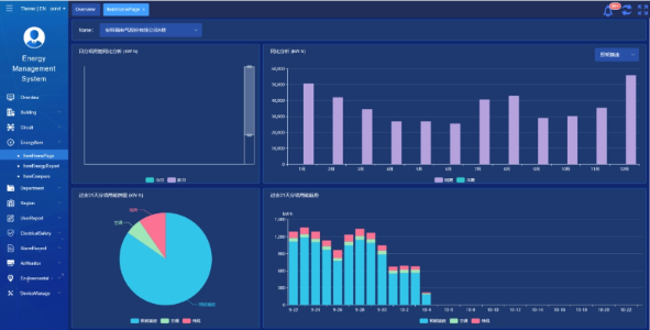
    Acrel IoT EMS-plattform: Plattformen tillhandahåller realtidsövervakning och analys av energiförbrukningsdata.
    Det stöder genereringen av energiförbrukningsrapporter och erbjuder datastöd för skolledningar för att fatta välgrundade energisparbeslut.



    Projektresultat och fördelar

    • Energieffektivisering: Genom att övervaka och analysera energiförbrukningsdata kan skolor identifiera energislösande utrustning och beteenden, vilket möjliggör riktade energibesparande åtgärder och förbättrar energieffektiviteten.
    • Kostnadsminskning: Lösningen hjälper till att sänka energikostnaderna och uppnå en mer hållbar verksamhet för skolor.
    • Datadrivet beslutsfattande: Plattformens energiförbrukningsrapporter ger värdefullt datastöd för skolledningen att fatta välgrundade energibesparande beslut.
    • Miljöfördelar: Att minska energiförbrukningen minskar koldioxidutsläppen, bidrar till miljöskyddet och anpassar sig till målen för initiativet Green Campus.


    Flied Installation:

    ADF on site

Acrel Co., Ltd.